Network Operations Center (NOC) is The Things Stack offering that enables LoRaWAN network-related, device and application analytics on historical data.
NOC simplifies the access to processed and aggregated historical data, which normally is hard to reach while looking at individual event streams. This helps to make more informed conclusions about the state of individual end devices and gateways.
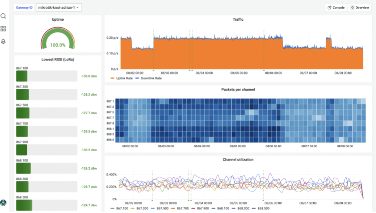
Gateway statistics
The Things Stack Cloud users have access to the gateway statistics through the NOC. The overview page provides a high-level overview of the network, with a focus on gateways:

It visualizes the information about the gateway connectivity (which may reveal a flaky network connection or overall gateway behavior, traffic, uptime (the fraction of time in which the gateway has been connected to the Network Server), packets per channel, and the last recorded packet rate (uplink + downlink):

Capabilities:
End-device and application statistics
On top of gateway statistics, The Things Stack Cloud Plus users can access the following application and device analytics:

Capabilities:

Access The Things Stack Network Operations Center via your deployment domain:

Start bringing value to your projects and customers with The Things Stack. Check out deployment options
Try out The Things Stack features like NOC before subscribing fully. Discover The Things Stack
For a long time, low power IoT lived in the land of pilots.
The Things Industries, 5/1/2026
How Capgemini, MTD, Blockbax and The Things Industries, piloted an IoT-enabled water monitoring solution powered by LoRaWAN technology at Europe’s largest free event
The Things Industries, 5/12/2025
Press Release
The Things Industries, 18/11/2025